
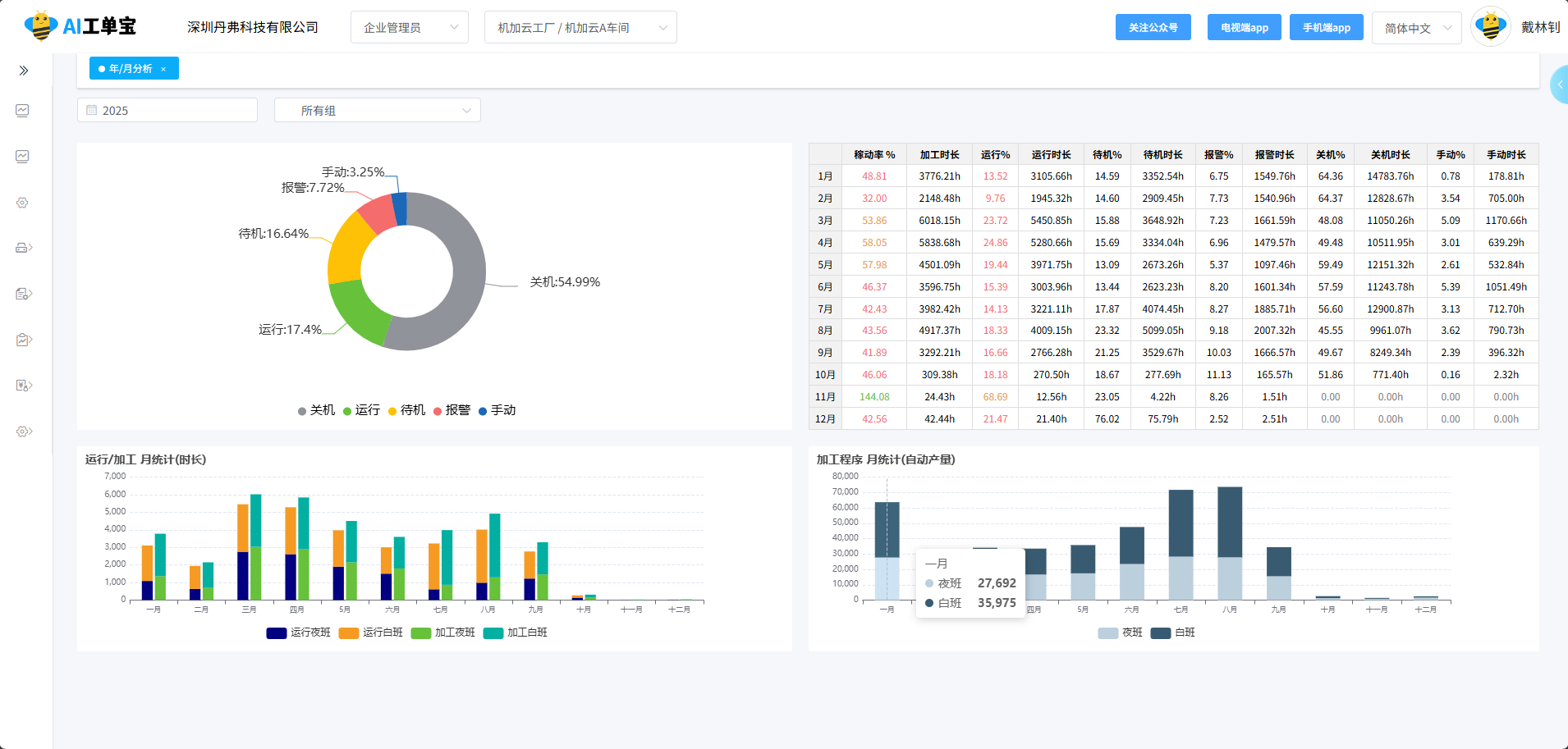
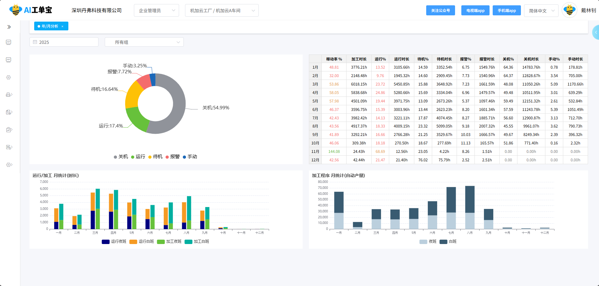
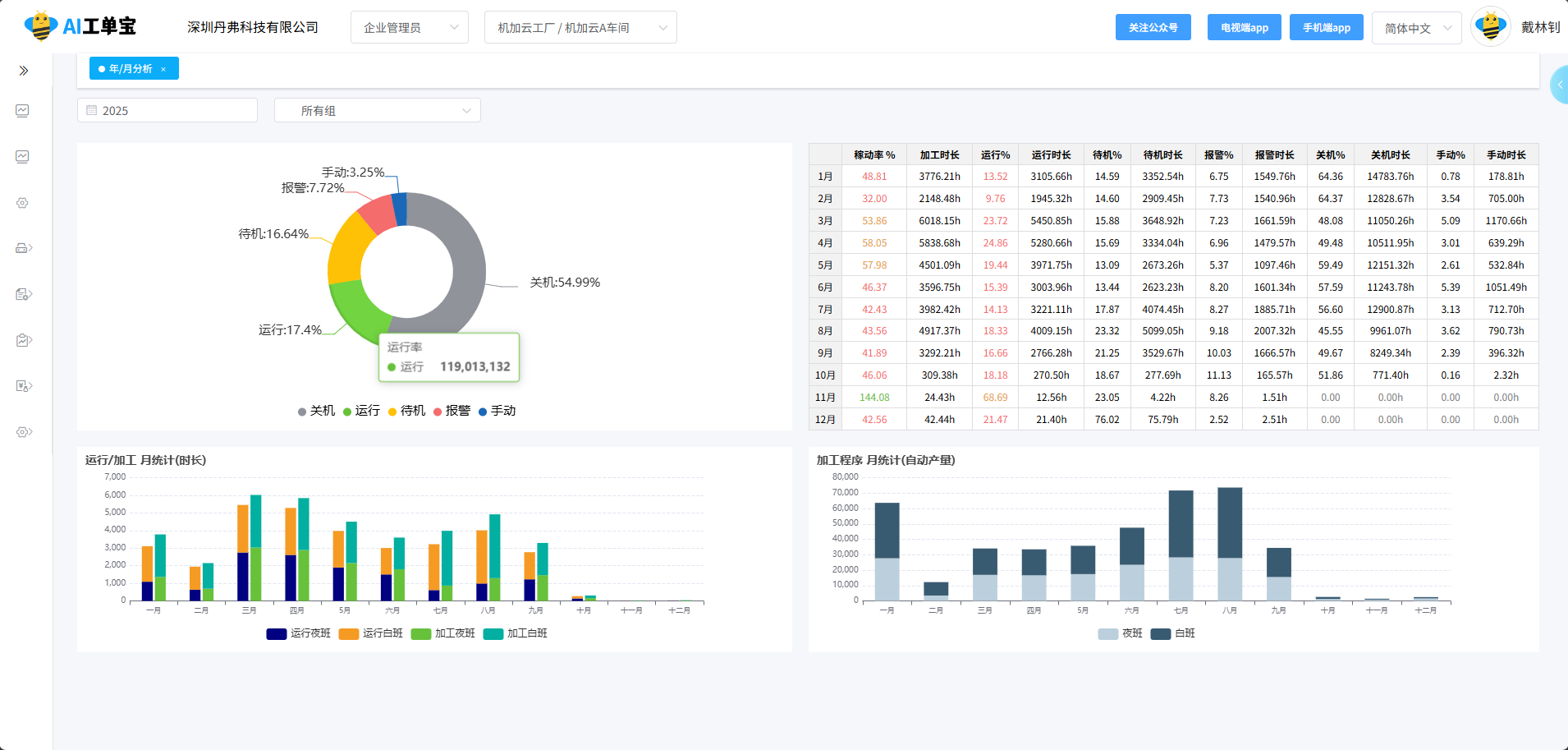
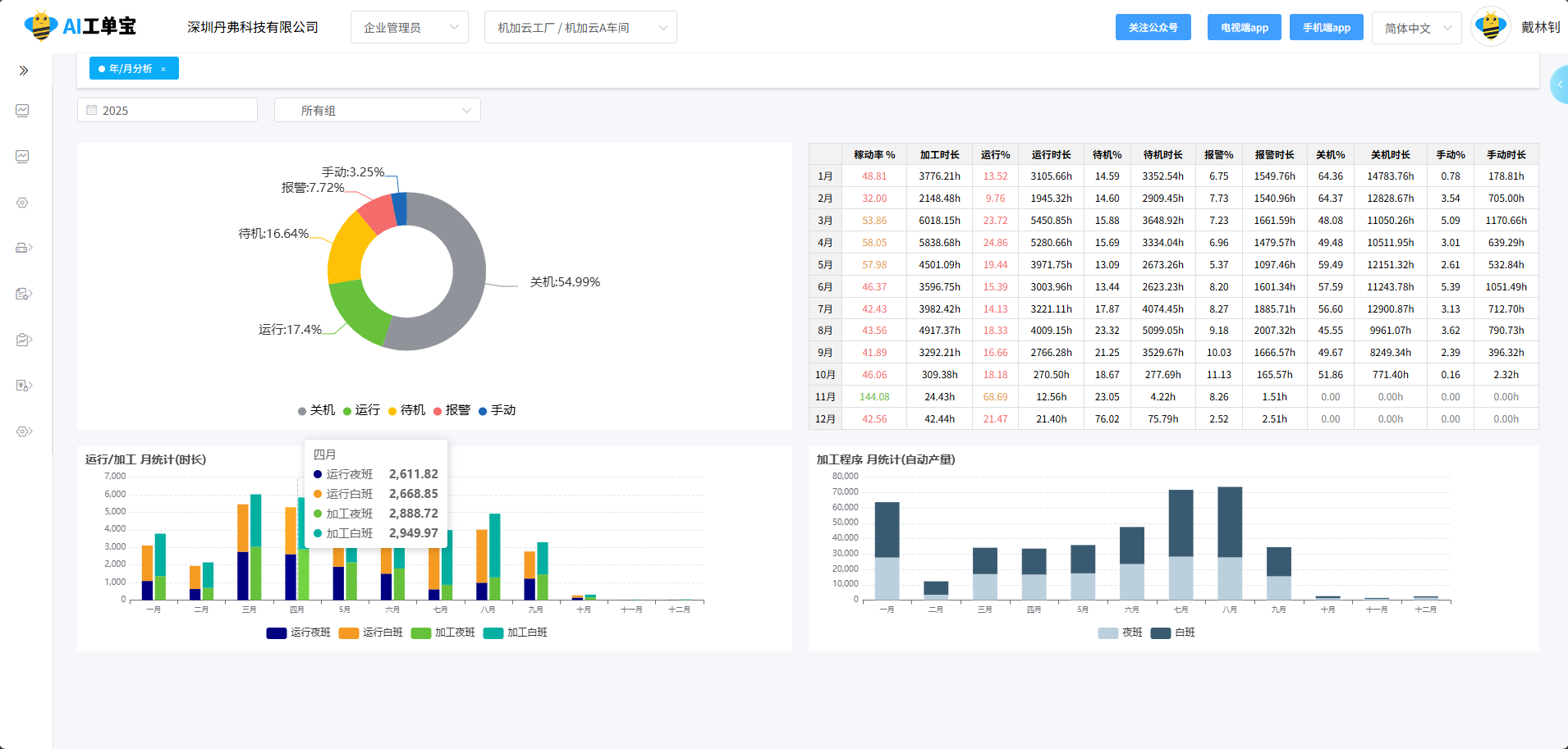
| 序号 | 姓名 |
机台 总数 |
程序 数量 |
时长统计 | 产量与效率 | 状态时长分布 |
综合 评级 |
||||||
|---|---|---|---|---|---|---|---|---|---|---|---|---|---|
| 总上机时长 (h) | 程序运行时长 (h) | 总计数产量 | 运行率 | 综合稼动率 | 加工 (h) | 待机 (h) | 报警 (h) | 关机 (h) | |||||